WriteFence

A local admission controller for AI agent memory writes. Put a policy boundary in front of memory persistence before bad context becomes durable state.

Contact
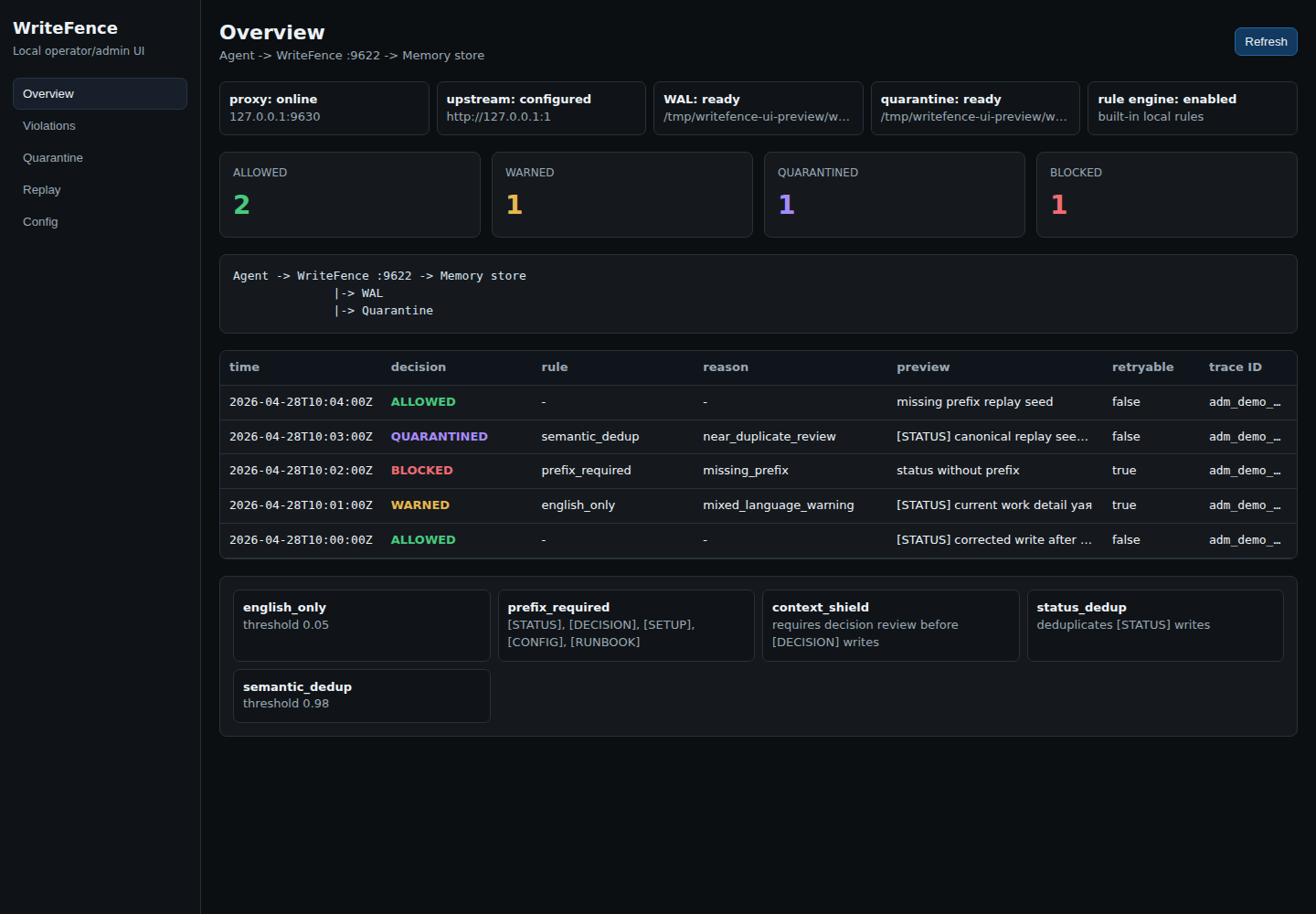
WriteFence local operator UI overview

Memory writes need an admission path

Block malformed writes

Reject bad memory before it reaches long-term state, with a machine-readable decision.

Quarantine risky writes

Hold review-required writes locally until an operator approves or rejects them.

Replay policy changes

Use the write-ahead log to see how historical writes evaluate under current rules.

Local-first architecture

Agent or appAttempts a memory write
Allowed / warnedForwarded upstream
QuarantinedHeld for review
BlockedRejected with a decision